PSA制氮机工作原理是什么,含原理结构图解
PSA制氮机(碳分子筛变压吸附制氮设备),是一种新型的空气分离的高新技术设备,以压缩空气为质料,碳分子筛为吸附剂,选用变压吸附流程制取氮气。在常温常压下,使用空气中的氧和氮在碳分子筛表面的吸附量的差异及氧和氮在碳分子筛中的扩散速率不同,经过可编程序控制器控制气动阀的启闭,完结加压吸附、减压脱附的进程,完结氧、氮分离,得到所需纯度氮气,氮气的纯度和产气量可按照客户要求调理。本公司生产的PSA制氮设备,氮气纯度为95%–99.999%,产气量为1Nm3/h–5000Nm3/h。如果客户要求高纯度的氮气,则能够在DFD制氮设备后面配套冰球突破生产的加氢或加碳脱氧系列氮气纯化设备,纯度能够到达99.9999%,露点到达-70°C,氧含量为1ppm的高纯氮气,下面就随冰球突破一起来了解一下PSA制氮机的工作原理吧。
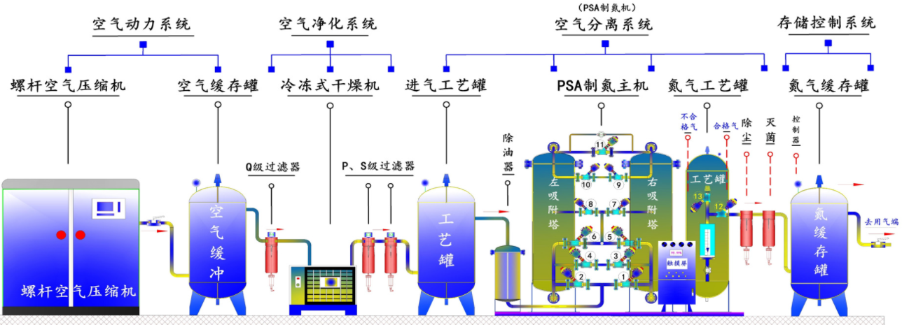
PSA制氮机工作原理是什么,以及各个部件的作用
PSA制氮机是根据变压吸附原理,采用高品质的碳分子筛作为吸附剂,在一定的压力下,从空气中制取氮气。经过纯化干燥的压缩空气,在吸附器中进行加压吸附、减压脱附。由于空气动力学效应,氧在碳分子筛微孔中扩散速率远大于氮,氧被碳分子筛优先吸附,氮在气相中被富集起来,形成成品氮气。然后经减压至常压,吸附剂脱附所吸附的氧气等杂质,实现再生。一般在系统中设置两个吸附塔,一塔吸附产氮,另一塔脱附再生,通过PLC程序控制器控制气动阀的启闭,使两塔交替循环,以实现连续生产高品质氮气之目的,这就是PSA制氮机的工作原理。
整PSA制氮机套体系由以下部件组成:压缩空气净化组件、空气储罐、氧氮分离设备、氮气缓冲罐。

一、压缩空气净化组件空气压缩机供应的压缩空气首要通入压缩空气净化组件中,压缩空气先由管道过滤器除掉大部分的油、水、尘,再经冷冻干燥机进一步除水、精过滤器除油、除尘,并由在紧随其后的超精过滤器进行深度净化。依据体系工况,特别规划了一套压缩空气除油器,用来避免可能呈现的微量油渗透,为碳分子筛供应充沛维护。规划严谨的空气。净化组件确保了碳分子筛的使用寿命。经本组件处理后的洁净空气可用于仪表空气。
二、空气储罐
空气储罐的效果是:降低气流脉动,起缓冲效果;从而减小体系压力动摇,使压缩空气平稳地经过压缩空气净化组件,以便充沛除掉油水杂质,减轻后续PSA氧氮分离设备的负荷。同时在吸附塔进行工作切换时,它也为PSA氧氮分离设备供应短时间内敏捷升压所需的大量压缩空气,使吸附塔内压力很快上升到工作压力,确保了设备牢靠稳定的运转。
三、氧氮分离设备装有专用碳分子筛的吸附塔共有A、B两只。当洁净的压缩空气进入A塔进口端经碳分子筛向出口端流动时,O2、CO2和H2O被其吸附,产品氮气由吸附塔出口端流出。经一段时间后,A塔内的碳分子筛吸附饱满。这时,A塔主动停止吸附,压缩空气流入B塔进行吸氧产氮,对并A塔分子筛进行再生。分子筛的再生是经过将吸附塔敏捷下降至常压脱除已吸附的O2、CO2和H2O来完结的。两塔替换进行吸附和再生,完结氧氮分离,连续输出氮气。上述进程均由可编程序控制器(PLC)来控制。当出气端氮气纯度巨细设定值时,PLC程序效果,主动放空阀门打开,将不合格氮气主动放空,确保不合格氮气不流向用气点。气体放空时使用消声使噪声小于75dBA。
四、氮气缓冲罐
氮气缓冲罐用于均衡从氮氧分离体系分离出来的氮气的压力和纯度,确保连续供应氮气稳定,同时,在吸附塔进行工作切换后,它将自身的部分气体回充吸附塔,一方面协助吸附塔升压,另外也起到维护床层的效果,在设备工作进程中起到极重要的工艺辅助效果。
制氮机、氮气机、氮气发生器、变压吸附制氮机、高纯度制氮机、制氮设备、制氮体系、制氮设备、制氮配备、制氮机组、氮气体系、PSA制氮机组、PSA制氮体系、PSA制氮设备、PSA制氮设备、氮气设备、空气分离制氮机、工业制氮机、高纯度制氮机、工业制氮设备、工业制氮体系、工业制氮配备、工业制氮设备。
PSA制氮机的使用范围极端广泛:金属热处理进程的维护气,化学工业生产用气及各类储罐、管道的充氮净化,橡胶、塑料制品的生产用气,食品行业排氧保鲜包装,饮料行业净化和覆盖气,医药行业充氮包装及容器的充氮排氧,电子行业电子元件及半导体生产进程的维护气等。纯度、流量、压力稳定可调,满足不同客户的需要。